Software User Manual
RTS Sentinel alerts users to potential issues in the environment based on the user-defined policies and configurations. Alarms expedite the process of identifying, troubleshooting, and responding to issues that may have an impact on mission-critical services and business operations.
The user-defined alarm templates are based on best practises and incorporate a large information base. When a problem happens, you will not only receive an alert, but you will also have all of the information you need to troubleshoot and determine the underlying cause of the problem.
This manual will walk you through the features and functionality of the RTS Sentinel application.
Users can access the application through web browser over the Internet.
The user must be registered with OKTA and should have the authorization to access the application via OWAI.
This feature displays a list of all the alarms that the user has configured. This page allows the user to execute alarm-related tasks such as start/stop, edit, or delete a configured alarm.
User can configure/create an alarm by setting suitable threshold. This screen will guide the user through the process of configuring alarms using alarm templates. They can also create an alarm and configure it to their preference. The user will be able to set up two alarm types.
The Triggered alarms screen displays all the triggered alarms associated with the alarm policies and alarm rules that have been established. The alarms can be viewed by users based on the wells to which they have access. This will have three separate alarm views: unaddressed, addressed, and historical.
By default, the triggered alarms screen displays all unaddressed alarms. Alarms can be filtered using criteria based on one or more alarms parameters, such as severity, status, wellbore and so on.
User can refresh the triggered alarms screen to view the latest details of the triggered alarms.
This view helps the user to view the triggered alarm in depth.
The History tab section in the alarms displays the chronological set of actions performed on the triggered alarms, that helps the user to trace specific event , operation or procedure.
The comments section in the alarms helps the user to comment on an alarm.
The user will be able to take appropriate action on an alarm using this feature. The actions will be like acknowledging an alarm, clearing an alarm, shelving an alarm etc.
This feature allows the user to arrange the alarms according to his/her choice and has an option to sort the arrangement accordingly.
This feature alerts the user with the newly triggered alarms in the form of a toast message in the top right corner of the screen.
This feature will list out all the alarm templates configured in the form of a grid.
Alarm templates can be used to create new alarms. By selecting a template, you can quickly configure an alarm.
RTS APP STORE has a common login page. The system is accessible to all registered internal and external users. The data, however, is shown dependent on the logged-in user's entitlements.
Please follow the below steps to login to the application
After logging into the application, the user will be sent to the RTS APP Store page, where he will be able to view just the applications to which he is entitled. Click on the RTS Sentinel card to launch the RTS Sentinel App.
The landing page of RTS Sentinel app is the Dashboard page. The Dashboard page is broadly divided into two sections
The active wells section displays a card for each of the active wells that the user is entitled to. This card will display the minimal details of the well.
Any well can be marked as a favorite well by clicking on the star icon available on each card in the active well section. Onclick of the star icon the well will be moved to the section of the Favorite wells and displays the curves associated with the service category of the well.
When a user navigates from the dashboard to the RTS Sentinel application, they are sent to the
Triggered alarms page (Alarm notification).
The user is led to the Triggered Alarms page upon clicking the Alarms link in the card,
which displays the filtered list (Alarms triggered in the card) in the unaddressed view.
Click on the filter icon and clear the filter to see the remaining triggered alarms.
| Service Category | Curves | Data Quality logs |
|---|---|---|
| Drilling | Hole Depth Bit Depth Hole Depth TVD ROP Avg Hookload Avg WOB Avg |
Time Depth Trajectory Mudlog |
| Well Testing | Wellhead Pressure Wellhead Temp Casing Press Choke Size Oil Rate Gas Rate Water Rate |
Time, Depth |
| Cementing | Pump Press Slurry Rate Slurry Density Slurry Temp Slurry Volume |
Time |
| Coil Tubing | CT Depth CT Pipe Speed CT Flow Rate CT Pressure CT Pipe Weight |
Time |
| Well Fracturing | Treating Press Backside Press Slurry Rate BH Prop conc WH Prop Conc Calc BH Press |
Time |
| Wireline | Service Name Hole Depth Tool Depth Surface Tension DH Tension Tool Run Speed |
Time, Depth |
| Wellbore Fluids | Hole Depth Bit Depth Hole Depth TVD ROP Avg DFG ECD @ Bit DFG ECD @ CSG Avg Rig Activity |
Time, Depth |
To toggle between Dashboard and RTS App Store please click on the following icon
The application theme can be toggled between day and night theme based on the user's preference by clicking on the theme icon in the top bar.
Custom alarm templates can be created here which will aid the users in configuring or customizing alarms
This is a free text search. It works only with the exact match and it is case sensitive
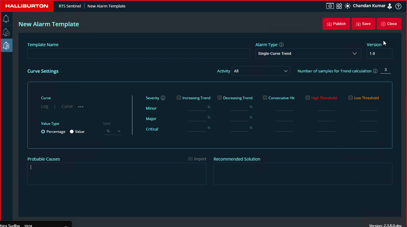
To create a new template, click on the New Template button
To create a single-curve trend alarm template, follow the steps below. Only One curve can be configured for this alarm type.


when a user saves an existing alarm template after editing, it gets saved as a private copy.It will not update the parent template. If the user publishes the edited template the application will check for parent template and merge the changes to the parent template .
To create a multi-curve trend, follow the steps below. Users can configure multiple sensors here. By default, when multiple -curve trend is selected a ruleset with 1 curve card will be displayed in the curve settings section
Here multiple rulesets can be added, and, in each ruleset, multiple curves can be added.
When multiple curve cards are added to the ruleset, the AND operation is performed to compare the curve cards' values. Across the rulesets, the OR operation is used. If a value is reached after being validated inside rulesetsĀ and across rulesets, an alarm is raised.
when a user saves an existing alarm template after editing, it gets saved as a private copy.It will not update the parent template. If the user publishes the edited template the application will check for parent template and merge the changes to the parent template .
The configured alarm screen includes preconfigured alarms for the majority of common monitoring scenarios. Users can use alarm templates to customise predefined alarms or generate new alarms to fit particular monitoring scenarios. The configured alarms list can be viewed by users based on the wells to which they have access
Figure below shows Configured Alarms screen.
Users can create custom alarms if standard alarm templates do not cover all key events, situations, or state changes about which they need to be notified.
Click on the Create Alarm button.
This is the alarm notification screen which helps the users in monitoring the sensors.
When an alarm is triggered it will be highlighted in yellow color for 3 seconds and then it will go back to the normal white color
Alarms will be displayed with Wellbore name, Alarm title, Status and Trigger count.Based on the severity a color bar will be displayed
3 functionalities are available for alarm list section
| Severity Color | Severity Type | Description |
|---|---|---|
|
CRITICAL | This alarm implies that quick action is required. If nothing is done, your system may suffer physical, permanent, and irreversible harm. Red is the default colour code. |
|
MAJOR | This alarm indicates that there are critical conditions in place. This feature has been severely harmed, and it is possible that it will be lost entirely. Your system will not be physically destroyed if no action is taken, but it will stop operating. The default colour code is salmon.. |
|
MINOR | This alarm indicates the presence of Error conditions. The functioning has been harmed to some extent, and you may experience certain issues. Your system is not physically damaged, but you must take steps to ensure that it continues to function correctly. Orange is the default colour code. |
The details of an alarm can be viewed on the right pane when it is selected from the list.
The History tab displays the chronological set of actions performed on the triggered alarms, that helps the user to trace specific event , operation or procedure.
Acknowledge
Shelve

Clear
Set False alarm
All the newly triggered alarms will be notified as a toast message for three seconds and will disappear.
Toast message features
The toast message have the minimal information of the alarm: